Продвижение сайтов необходимо для привлечения посетителей и потенциальных покупателей. Но сеошные мероприятия требуют серьезной работы – от разработки семантического ядра и до анализа ресурсов конкурентов. Специалисты используют многофункциональные техники для проведения качественной оптимизации сайта. И чтобы упростить вебмастерам деятельность в данной области были разработаны специальные инструменты seo продвижения, включающие плагины, программы и сервисы. Рассмотрим самые популярные и простые в применении варианты.
Комплекс инструментов для проведения аналитической работы
Google Search Console
Этот бесплатный инструмент будет полезен при продвижении сайтов в google. Он имеет следующие особенности:
- отображает отчеты по внешним и внутренним ссылкам;
- позволяет увидеть запросы, по которым сайт попадает в поисковики;
- предоставляет информацию по рейтингу;
- выполняет проверку мобильной версии ресурса;
- сигнализирует о проблемах с безопасностью.
Сервис имеет множество функций, которые можно использовать в сочетании с другими инструментами. Из плюсов стоит отметить доступность в русскоязычной версии. Есть и недостатки, например, сложность интерфейса.

Яндекс.вебмастер
Инструмент актуален при продвижении сайта в яндексе. С его помощью можно увидеть:
- наличие проблем с безопасностью и индексацией;
- методы попадания ресурса в поисковые результаты;
- качество сайта в мобильной версии.
Весь функционал программы сайта представлен в меню. На странице сводки находятся виджеты, с помощью которых можно отслеживать такие показатели, как обновления поиска, проблемы на сайте и обновления. Кнопка плюсика позволяет добавить новые площадки. Предусмотрен в программе и набор полезных инструментов, которым может пользоваться вебмастер. Яндекс.вебмастер представляет собой многопрофильный инструмент с понятным интерфейсом на русском языке. Из минусов стоит отметить то, что сервис подходит для анализа собственных сайтов.

Netpeak Spider
Для крупных порталов подходит инструмент Netpeak Spider. Его применяют для технической оптимизации. Даже за одно сканирование можно увидеть все основные проблемы – недочеты с индексацией, пустые Alt, дублирование контента и ошибки доменов. Программа выделяет ошибки специальными цветами. Пользователь может запустить проверку карты ресурса в txt, html, xml.
Сервис позволяет переносить информацию из Яндекса. Метрики и других программ, а также делать отчеты и выполнять проверку сразу нескольких сайтов. К плюсам относится поддержка на русском языке и возможность использования сервиса бесплатно. Из минусов стоит отметить отсутствие онлайн версии.

Ahrefs
Этот сервис предпочитают многие крупные организации. Он отличается большим спектром возможностей – мониторинг ключевых слов, контента, ссылок, доменов и конкурентов. Сервис применяю для всестороннего аудита сайтов в начале работы проекта, а также для плановых проверок в процессе эксплуатации портала. Аудит включает такие разделы:
- тестирование ссылочных параметров;
- анализ конкурентов;
- выделение исходных параметров ресурса;
- создание семантического ядра.
Программа позволяет выполнять анализ ссылочной массы. С ее помощью пользователь может определить внешние ссылки и узнать, какие из них приносят вред ресурсу. Ahrefs позволяет анализировать внутренние ссылки. Можно подключить оповещение по ключевым словам.
С помощью программы можно посмотреть рейтинг доменов и важных страниц на сайте. Эти показатели должны расти в процессе продвижения. Только Ahrefs поможет выполнить качественный ссылочный аудит в кратчайшие сроки. Система позволяет сэкономить время и силы. Пользователи могут увидеть, какие ключевые запросы преобладают – безанкорные, брендовые и продающие. Дополнительно можно сделать отчет, а также выполнить сортировку по количеству ключевиков.
Из преимуществ программы выделяют современный дизайн и большой функционал. Есть и минусы – не предусмотрен бесплатный тариф.

Serpstat
При помощи этого сервиса можно контролировать выдачи в Яндекс и Google. Инструмент помогает делать анализ конкурентов в любой нише, а также подобрать незнакомые ключевики. Программу стоит использовать для проверки качества подобранных ключей. Ее применяют для проверки ссылочной массы и оптимизации кода ресурса.
Преимущества сервиса:
- интерфейс доступен на разных языках;
- анализ ресурса выполняется с главной страницы;
- возможность работы в онлайн режиме;
- анализ выдачи по различным странам.
Бесплатный тариф позволяет только ознакомиться с программой, а для работы потребуется приобрести услуги.

Varvy SEO tool
Новичкам в продвижении сайтов подойдет этот удобный инструмент. С его помощью можно сделать короткий анализ с быстрыми выводами, которые понятны даже непрофессионалу. Сервис помогает проверить скорость сайта, соответствие гаджетам и выполнить общий seo анализ. Все результаты отображаются в отдельных блоках.
Программу выбирают из-за таких плюсов:
- Возможности для анализа разных сайтов.
- Простой интерфейс.
- Пользователям предлагается обзор статей по seo.
Есть и минусы, например, сервис заточен под google. В программе нет подробных отчетов с цифрами, как в альтернативных сервисах.

Инструменты для сбора семантического ядра и его анализа
Key Collector
Сервис помогает найти запросы из поисковых систем и ресурсов конкурентов. В качестве источников используется Яндекс.Вордстат, Mail, Google и Яндекс. Пользователи могут проводить оценку фраз по различным характеристикам, а также выполнять поиск по регионам. Программа позволяет собрать семантическое ядро и всю необходимую информацию для продвижения сайта. Особенность программы в возможности сбора точной частотности фраз. Благодаря сервису, сбор семантики автоматизируется. С помощью программы можно выполнять сбор ключевых запросов, а также сбор статистических данных с разных известных ресурсов и социальных сетей.
Программа имеет следующие плюсы:
- автоматизация сбора семантического ядра;
- выполнение анализа конкурентов. Владелец сайта может видеть, на каком месте находятся конкуренты в поисковых выдачах;
- проведение проверки ключевых слов на геозависимость и сезонность;
- возможность просмотра ранжирования поисковых фраз;
- обзор релевантности страниц ресурса по запросам;
- наличие интерфейса в русскоязычной версии.
Программа позволяет переносить информацию в Excel. Для этого существует специальная опция, позволяющая выполнять экспорт. С помощью сервиса можно выполнить перелинковку ресурса. Стоит отметить и регулярное обновление функционала.
Из недостатков нужно отметить отсутствие онлайн варианта, а также производители не предлагают бесплатного тестирования современной версии.

Яндекс.Вордстат
Простой сервис позволяет увидеть историю запросов и их частоту по регионам. Он отображает тематических и похожие запросы со статистикой по типам устройств. Для получения точных результатов можно использовать символы.
Преимущества сервиса:
- гибкие настройки поисковых условий;
- точность частоты запросов.
Программа хорошо работает и на мобильных устройствах. Не отличается сложностью использование сервиса. Создать аккаунт в программе можно с помощью яндекс почты или через социальные сети. При желании можно собрать информацию о трафике, который был собран только на мобильных устройствах. Пользователи могут выполнить сортировку запросов по конкретным регионам. В этом случае поможет кнопка «все регионы», где нужно проставить плюсики. Для поиска ключевиков в
Вордстате используются разные опции «история запросов», «по регионам», «по словам». Первый вариант помогает выполнить оценку трендов, а также узнать сезонность запросов.
Есть и определенные недостатки – отсутствие статистики в конце месяца за этот же месяц и нет прогнозов.

Keyword Tool
Этот инструмент можно использовать вместо планировщика google. В процессе работы с программой пользователи получают варианты запросов по мере ввода в строке поиска. Сервис позволяет искать ключевики на разных порталах. Производитель предлагает и платную версию, в которой можно отслеживать изменения в популярности запросов. С помощью программы вебмастера могут подбирать запросы в App Store, YouTube, Amazon, Google. Особенность системы в том, что за основу берутся поисковые подсказки с разных известных порталов. Стоит отметить и другие особенности сервиса:
- сортировки по конкурентам, количествам запросов и СРС;
- поиск запросов с длинными хвостами для продвижения сайтов в разных системах;
- наличие региональных версий портала, которые поддерживаются на различных языках;
- предоставляется возможность экспорта в CVS.
К плюсам относится возможность экспорта информации в таблицы Excel. Для продвижения в рунете, потребуются дополнительные программы, так как инструмент был разработан с учетом англоязычного рынка. В бесплатной версии программы можно рассчитывать на списки слов.

Google AdWords
У вебмастеров особой популярностью пользуется планировщик ключевых слов. Сервис помогает подобрать ключевики на основе запросов и адреса ресурса. Пользователи могут увидеть статистические прогнозы по ключевым фразам по городам и регионам. Эти результаты можно использовать для настройки объявлений.
Сервис полезен ради таких плюсов:
- наличие русскоязычного интерфейса;
- возможность работы в онлайн режиме;
- анализ позволяет сразу рассчитать стоимость кампании.
Для качественной работы программы нужно вносить деньги и проводить кампании.

Программы для анализа трафика
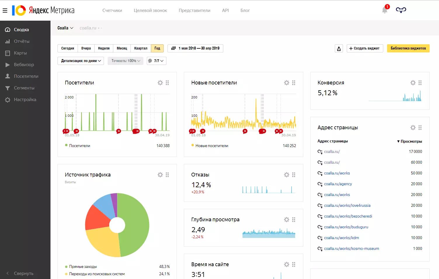
Яндекс.Метрика
Сервис позволяет анализировать посещаемость ресурсов. Специальный счетчик помогает собирать информацию о посетителях, а выводы и отчеты вебмастер может смотреть в личном кабинете. Все данные отображаются в виде схем, графиков и таблиц, что позволяет выполнять анализ целевой аудитории. В результате можно сделать выводы об эффективности работы сайта и необходимой модернизации.
Программа предоставляет большой спектр информации, которую можно настроить индивидуально. С помощью сервиса можно сделать отчеты:
- по ключевым запросам;
- по определенной аудитории;
- по конверсии.
Основной плюс сервиса – возможность бесплатного использования. Яндекс.метрика позволяет подключить разные опции для проведения рекламных кампаний. Вебвизор предназначен для отслеживания поведения пользователей на сайте. Для анализа эффективности инвестиций маркетинга применяется сквозная или контентная аналитика. С ее помощью вебмастера могут посмотреть статистические данные рекламных каналов. Карты ссылок позволяют увидеть переходы между ссылками, которые находятся на сайте. Для интернет-магазинов можно подключить статистику электронной коммерции, отображающей количество продаж. Сервис имеет инструмент статистики, позволяющий контролировать количество переходов.

Google Analytics
Полезный сервис подходит для анализа поведения посетителей на сайте. Программа актуальна и для приложений. Google Analytics – инструмент для интернет-маркетологов и владельцев сайтов, с его помощью осуществляется эффективное продвижение.
Программа помогает выполнять такие действия:
- проведение тестирований;
- анализ эффективности рекламы;
- контроль действий посетителей;
- подсчет конверсии;
- отслеживание важных событий;
- просмотр в реальном времени.
Чтобы начать работу в системе, необходимо создать аккаунт в Google.

Инструменты для работы с контентом
Glvrd.ru
Удобный редактор подходит для проверки текстов в информационном стиле. Такие тексты помогают читателю разобраться со сложными вещами. Информационные статьи актуальны для рекламы, профессиональной, технической литературы и журналов. С его помощью можно почистить статью от воды, штампов и стоп-слов. Без мусорных слов текст становится более информативным и коротким.
Программа отличается удобным и простым интерфейсом. Ее можно использовать бесплатно. Но ошибки придется исправлять самостоятельно.

Copyscape
Ресурс позволяет проверить контент на наличие плагиата. Чтобы отобразился список сайтов с дублирующими текстами, нужно просто ввести url . Подходит для работы с текстами на русском языке. Первые 10 ссылок в день можно проверить бесплатно, а затем потребуется оплата.
Сервис обладает рядом полезных функций:
- Возможность сканирования статей перед публикацией.
- Проведение аудита автоматизированных ресурсов для проверки дубликатов.
- При подозрении копирования контента, предусмотрено сравнение двух страниц сайта.

Magento
Программа была разработана для проверки релевантности страниц и для отслеживания продвижения интернет проектов. Пользователи могут воспользоваться такими опциями:
- выполнение анализа контента сайта;
- мониторинг позиций в выдаче;
- проверка семантического ядра;
- отображение релевантных страниц.

Сервисы оптимизации сайтов
Screaming Frog
Этот сервис помогает выполнять аудит сайтов. Бесплатная версия не обладает таким обширным функционалом, как платная. Но может применяться для небольших проектов.
Программу нужно устанавливать на компьютер, чтобы она анализировала ресурсы. Сервис отличается специальным набором функций. Он применяется не только для тестов, но и для полноценного аудита. Программа существует только в англоязычном варианте, но отличается понятным интерфейсом.
Чтобы собрать данные, адрес сайта нужно ввести в специальное поле и нажать на старт. В программе можно выполнить сканирование отдельных страниц и папок.

Топвизор
Сервис помогает выполнять оптимизацию сайтов и может работать, как мобильное приложение. В программе предусмотрены такие СЕО – инструменты:
- технический анализ ресурса. Сервис находит ошибки загрузок, дубликаторы, проблемы с метатегами и битые ссылки;
- сбор запросов;
- проверка позиций;
- проверка индексации;
- управление ставками при работе в Яндекс.Директ.
Для превращения длинных URL в короткие, предусмотрен инструмент для сокращения ссылок. Сервис может использоваться, как юридическими, так и физическими лицами.

В обзоре мы рассмотрели 17 лучших и популярных инструментов, которые помогают выполнить эффективное продвижение сайта. Используя их, вы сможете увеличить посещаемость любого ресурса.








